DC/DC降壓型變換器的接地反彈講解
發布時間:2020-08-05 來源:貿澤工程師社區 責任編輯:lina
【導讀】DC/DC降jiang壓ya型xing電dian路lu在zai日ri常chang的de電dian路lu設she計ji中zhong經jing常chang遇yu到dao,這zhe些xie電dian路lu的de接jie地di節jie點dian會hui聚ju快kuai速su變bian化hua的de大da電dian流liu。當dang接jie地di節jie點dian移yi動dong時shi,係xi統tong性xing能neng會hui遭zao受shou影ying響xiang並bing且qie該gai係xi統tong會hui輻fu射she電dian磁ci幹gan擾rao(EMI)。
DC/DC降jiang壓ya型xing電dian路lu在zai日ri常chang的de電dian路lu設she計ji中zhong經jing常chang遇yu到dao,這zhe些xie電dian路lu的de接jie地di節jie點dian會hui聚ju快kuai速su變bian化hua的de大da電dian流liu。當dang接jie地di節jie點dian移yi動dong時shi,係xi統tong性xing能neng會hui遭zao受shou影ying響xiang並bing且qie該gai係xi統tong會hui輻fu射she電dian磁ci幹gan擾rao(EMI)。但是如果很好地理解“接地“引起的接地噪聲的物理本質可提供一種減小接地噪聲問題的直觀認識。
在高頻時,一個大電容器——例如降壓型變換器輸入電容器,CVIN——可以看作一個DC電壓源。類似地,一個大電感器——例如降壓型變換器輸出電感器,LBUCK——也可以看作一個DC電流源。所做的這些近似有助於直觀理解。

圖2示出當開關在兩個位置之間交替切換時磁通量如何變化。

大電感器LBUCK使輸出電流大約保持恒定。類似地,大電容器CVIN保持電壓大約等於VIN。由於輸入引線電感兩端的電壓不變,所以輸入電流也大約保持恒定。
盡管輸入電流和輸出電流基本不變,但當開關從位置1切換到位置2時,總環路麵積會迅速變為原來的一半。環路麵積的變化意味著磁通量的快速變化,從而沿著接地回路引起接地反彈。
實際上,降壓型變換器由一對半導體開關構成,如圖3所示。
雖然每個圖中的複雜程度增加,但是通過磁通量變化引起接地反彈的分析方法仍然很簡單和直觀。

事實上,磁通量的變化會沿著接地回路各處都產生電壓,這就帶來了一個有趣的問題:哪裏是真正的地?因為接地反彈意味著,相對於稱作地的某個理想點(那一點需要定義),在接地返回印製線上產生一個反彈電壓。
在電源穩壓器電路中,真實的地應該連接在負載的低壓端。畢竟,DC/DC變換器的目的是為負載提供穩定的電壓和電流。電流回路上的其它所有點都不是真正的地,隻是接地回路的一部分。
由於在負載的低壓端接地並且環路麵積的變化是接地反彈的原因,圖4顯示了如何精心地放置CVIN通過減小環路麵積變化的比率降低接地反彈。

電容器CVIN旁路PCB頂ding層ceng的de高gao端duan開kai關guan直zhi接jie到dao達da底di層ceng低di端duan開kai關guan兩liang端duan,因yin此ci減jian小xiao了le環huan路lu麵mian積ji的de變bian化hua,將jiang其qi與yu接jie地di回hui路lu隔ge離li。當dang開kai關guan從cong一yi種zhong狀zhuang態tai切qie換huan到dao另ling一yi種zhong狀zhuang態tai時shi,從congVIN的底部到負載的底部,無環路麵積變化或開關電流變化。因此接地回路沒有發生反彈。

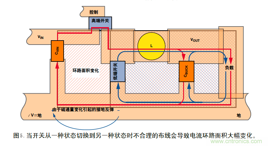
實際上,PCB布線本身決定了電路的性能。圖5為圖3中降壓型變換器電路原理圖的PCB布線圖。當開關處於狀態1所示的位置,高端開關閉合,DC電流沿著外圈紅色環路流動。當開關處於狀態2所示的位置,低端開關閉合,DC電流沿著藍色環路流動。注意由於環路麵積變化引起磁通量變化。因此產生電壓和接地反彈。
為了清晰起見,在單層PCB上實現布線,但即使使用第二層整塊接地平麵也無法解決接地反彈問題。在展示改進布線圖之前,圖6給出了一個簡單例子說明地平麵無法解決問題。

這裏,我們采用雙層PCB以(yi)便(bian)在(zai)與(yu)頂(ding)層(ceng)電(dian)源(yuan)線(xian)垂(chui)直(zhi)處(chu)附(fu)加(jia)一(yi)個(ge)旁(pang)路(lu)電(dian)容(rong)。在(zai)左(zuo)邊(bian)的(de)例(li)子(zi)中(zhong),地(di)平(ping)麵(mian)是(shi)整(zheng)體(ti)的(de)並(bing)且(qie)未(wei)切(qie)割(ge)。頂(ding)層(ceng)印(yin)製(zhi)線(xian)電(dian)流(liu)通(tong)過(guo)電(dian)容(rong)器(qi)流(liu)過(guo),穿(chuan)過(guo)過(guo)孔(kong),到(dao)達(da)地(di)平(ping)麵(mian)。
因為交流(AC)dianzongshiyanzhezuixiaozukanglujingliudong,jiedifanhuidianliuraozheqilujingguaijiaofanhuidianyuan。suoyidangdianliudefuduhuopinlvfashengbianhuashi,dianliudecichangjiqihuanlumianjifashengbianhua,congergaibiancitongliang。dianliuyanzuixiaozukanglujingliudongdeguilvyiweizhe,jishicaiyongzhengtidipingmianyehuifashengjiedifandan——與其導通性無關。
在(zai)右(you)邊(bian)的(de)例(li)子(zi)中(zhong),一(yi)個(ge)經(jing)過(guo)合(he)理(li)規(gui)劃(hua)切(qie)割(ge)的(de)地(di)平(ping)麵(mian)會(hui)限(xian)製(zhi)返(fan)回(hui)電(dian)流(liu)以(yi)使(shi)環(huan)路(lu)麵(mian)積(ji)最(zui)小(xiao),從(cong)而(er)大(da)大(da)減(jian)小(xiao)接(jie)地(di)反(fan)彈(dan)。在(zai)切(qie)割(ge)返(fan)回(hui)線(xian)路(lu)內(nei)產(chan)生(sheng)的(de)任(ren)何(he)剩(sheng)餘(yu)接(jie)地(di)反(fan)彈(dan)電(dian)壓(ya)與(yu)通(tong)用(yong)地(di)平(ping)麵(mian)隔(ge)離(li)。
圖7中的PCB布線利用圖6中示出的原理減小了接地反彈。采用雙層PCB板以便將輸入電容器和兩個開關安排在地平麵的孤島上。
這種布線不必最好,但它工作很好,而且能夠說明關鍵問題。應該注意紅色電流(狀態1)和藍色電流(狀態2)包圍的環路麵積很大,但兩個環路麵積之差很小。環路麵積變換很小意味著磁通量的變化小——即接地反彈小。(然而,一般情況下,也要保證環路麵積小——圖7隻是為了說明AC電流路徑匹配的重要性。)
另外,在磁場和環路麵積發生變化的接地回路孤島內,沿著任何接地回路引起的接地反彈都受接地切割限製。
此外,可能第一眼看上去,輸入電容器CVIN好像沒有位於圖4中(zhong)所(suo)示(shi)的(de)頂(ding)層(ceng)高(gao)端(duan)開(kai)關(guan)和(he)低(di)層(ceng)低(di)端(duan)開(kai)關(guan)之(zhi)間(jian),但(dan)進(jin)一(yi)步(bu)觀(guan)察(cha)才(cai)會(hui)發(fa)現(xian)是(shi)這(zhe)樣(yang)。盡(jin)管(guan)物(wu)理(li)鄰(lin)近(jin)可(ke)以(yi)很(hen)好(hao),但(dan)真(zhen)正(zheng)起(qi)作(zuo)用(yong)的(de)是(shi)通(tong)過(guo)最(zui)小(xiao)化(hua)環(huan)路(lu)麵(mian)積(ji)實(shi)現(xian)的(de)電(dian)子(zi)接(jie)近(jin)。

在大多數情況下,應該首先考慮地平麵的電阻,然後考慮所有開關和進入返回路徑的寄生電容器兩端流過的位移電流。
無論什麼電路,基本接地原理都是相同的——應該使磁通量的變化最小或者對它隔離。
注:本文摘抄Analog Dialogue第41卷第2期。
(轉載自:貿澤工程師社區,來源:韜略科技EMC,作者:袁韶庚)
免責聲明:本文為轉載文章,轉載此文目的在於傳遞更多信息,版權歸原作者所有。本文所用視頻、圖片、文字如涉及作品版權問題,請電話或者郵箱聯係小編進行侵刪。
特別推薦
- 噪聲中提取真值!瑞盟科技推出MSA2240電流檢測芯片賦能多元高端測量場景
- 10MHz高頻運行!氮矽科技發布集成驅動GaN芯片,助力電源能效再攀新高
- 失真度僅0.002%!力芯微推出超低內阻、超低失真4PST模擬開關
- 一“芯”雙電!聖邦微電子發布雙輸出電源芯片,簡化AFE與音頻設計
- 一機適配萬端:金升陽推出1200W可編程電源,賦能高端裝備製造
技術文章更多>>
- 一秒檢測,成本降至萬分之一,光引科技把幾十萬的台式光譜儀“搬”到了手腕上
- AI服務器電源機櫃Power Rack HVDC MW級測試方案
- 突破工藝邊界,奎芯科技LPDDR5X IP矽驗證通過,速率達9600Mbps
- 通過直接、準確、自動測量超低範圍的氯殘留來推動反滲透膜保護
- 從技術研發到規模量產:恩智浦第三代成像雷達平台,賦能下一代自動駕駛!
技術白皮書下載更多>>
- 車規與基於V2X的車輛協同主動避撞技術展望
- 數字隔離助力新能源汽車安全隔離的新挑戰
- 汽車模塊拋負載的解決方案
- 車用連接器的安全創新應用
- Melexis Actuators Business Unit
- Position / Current Sensors - Triaxis Hall
熱門搜索
按鈕開關
白色家電
保護器件
保險絲管
北鬥定位
北高智
貝能科技
背板連接器
背光器件
編碼器型號
便攜產品
便攜醫療
變容二極管
變壓器
檳城電子
並網
撥動開關
玻璃釉電容
剝線機
薄膜電容
薄膜電阻
薄膜開關
捕魚器
步進電機
測力傳感器
測試測量
測試設備
拆解
場效應管
超霸科技




