通過藍牙控製智能LED調光器
發布時間:2023-01-20 責任編輯:lina
【導讀】本應用筆記介紹了如何使用Dialog GreenPAK™ SLG46620V創建智能數字調光器設計。調光器是住宅、酒店和許多建築中常用的照明開關。較舊版本的調光開關是手動的,一般包含一個旋轉開關(電位計)或多個按鈕來控製照明水平。本應用筆記介紹了如何創建可以通過兩種方法(智能手機和物理按鈕)控製照明亮度的數字調光器。
術語和定義
CMIC:可配置混合信號IC(Configurable Mixed-Signal Integrated Circuits)
UART:通用異步收發器(Universal asynchronous receiver-transmitter)
LED:發光二極管(Light-emitting diode)
SPI:串行外設接口(Serial Peripheral Interface)
PWM:脈衝寬度調製(Pulse-width modulation)
FSM:有限狀態機(Finite-state machine)
LUT:查找表(Look-up table)
DFF:D觸發器(D-type flip-flop)
引言
本應用筆記介紹了如何使用Dialog GreenPAK™ SLG46620V創建智能數字調光器設計。調光器是住宅、酒店和許多建築中常用的照明開關。較舊版本的調光開關是手動的,一般包含一個旋轉開關(電位計)或多個按鈕來控製照明水平。本應用筆記介紹了如何創建可以通過兩種方法(智能手機和物理按鈕)控製照明亮度的數字調光器。這兩種模式可以無縫地協同工作,用戶可以通過按鈕或智能手機來調高或調低照明亮度。該項目采用了SLG46620V 可配置混合信號IC(CMIC)、HC-06藍牙模塊、按鈕和LED。
我們將使用SLG46620V CMIC,它有助於將分立器件數量降到最少。GreenPAK IC體積小,含有多用途組件,有助於設計人員減少產品設計的元件數量和增加新功能。此外,項目的成本也隨之降低。SLG46620V這顆小巧的芯片中包含一個SPI連接接口、多個PWM模塊、有限狀態機(FSM)yijihenduoyouyongdefujiamokuai。zhexiezujianyouzhuyushejigongchengshichuangjiankeyitongguolanyashebeihuoqiangbianniujinxingkongzhideshiyongzhinengtiaoguangqi,zhichiyanshitiaoguang,bingtigongewaidekexuangongneng,erwuxushiyongweikongzhiqihuoangguideyuanjian。
項目特點:
1.兩種控製方法:移動app和實體按鈕
2.平滑的燈光開關過渡。這對消費者來說更健康,也給人一種更豪華的感覺,這對酒店和其他服務行業很有吸引力。
3.睡眠模式功能。這是此應用的一項附加價值,當用戶開啟這個模式時,燈光亮度會在10分鍾內逐漸降低。這有助於患有失眠症的人,它也適用於兒童臥室和零售店(關閉時)。
項目界麵
該項目界麵有四個按鈕,作為GreenPAK輸入:
開/關:打開和關閉燈光(軟啟動/關閉)
調亮:調高燈光亮度
調暗:調低燈光亮度
睡眠模式:開啟睡眠模式時,燈光亮度會在10分鍾內逐漸降低。這給用戶睡前一些時間,並確保燈光不會整夜都亮著。
係統將輸出一個PWM信號,該信號將傳送到外部LED和睡眠模式LED指示燈。
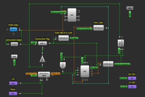
GreenPAK芯片
圖1:調光器框圖
該GreenPAK設計由4個主要功能塊組成。第一個是UART接收器,它從藍牙模塊接收數據,提取命令,並將它們發送到控製單元。第二個功能塊是一個控製單元,它接收來自UART接收器或外部按鈕的命令。控製單元決定所需的操作(打開/關閉、調亮、調暗、啟用睡眠模式)。該單元使用LUT實現。
第三個功能塊是時鍾(CLK)發生器。在此項目中,采用了一個FSM計數器來控製PWM。FSM的值將根據3個頻率(高、中和低)給出的命令而變化(升高、降低)。在這個部分中,將生成三個頻率,所需的時鍾信號根據要求的順序傳輸給FSM;在打開/關閉操作時,高頻信號傳輸到FSM來進行軟啟動/停止。在調光期間,中頻信號通過。低頻信號在睡眠模式通過,從而更慢速地降低FSM值。然後,燈光亮度也會緩慢下降。第四個功能塊是PWM單元,它向外部LED生成脈衝。
GreenPAK設計
使用GreenPAK創建調光器設計的最佳方法是使用8 bit FSM和一個PWM。在SLG46620中,FSM1包含8 bits,可與PWM1和PWM2一起使用。必須連接藍牙模塊,這意味著必須使用SPI並行輸出。SPI並行輸出bits 0到7連接與DCMP1、DMCP2和LF OSC CLK、OUT1、OUT0 OSC輸出複用。PWM0從FSM0(16 bits)獲得其輸出。FSM0不會停在255;它可以增加到16383。為了將計數器值限製在8 bits,增加了另一個FSM;FSM1用來指示計數器何時達到0或255。FSM0用於生成PWM脈衝。由於必須同時更改兩個FSM的值來確保它們具有相同的值,因此設計變得有點複雜,兩個FSM都具有預定義的、有限的、可選CLK。使用CNT1和CNT3作為介體將時鍾信號傳送到兩個FSM。
設計包含以下部分:
1.UART接收器
首先,我們需要設置HC06藍牙模塊。HC06使用UART協議進行通信。UART代表通用異步接收器/發射器。UART可以在並行和串行格式之間來回轉換數據。它包括一個串行到並行接收器和一個並行到串行轉換器,它們的時鍾是分開的。HC06中接收到的數據將傳輸到我們的GreenPAK器件。引腳10的空閑狀態為HIGH。發送的每串數據都以邏輯低啟動位,隨後是可配置數量的數據位,以及一個或多個邏輯高停止位。
HC06發送1個起始位、8個數據位和一個停止位。它的默認波特率是9600。我們將從HC06發送數據字節到GreenPAK SLG46620V的SPI模塊。
由於Silego SPI模塊沒有起始位或停止位控製,因此這些位用於使能和禁用SPI時鍾信號(SCLK)。當引腳10變為LOW時,IC已經接收到一個起始位,所以我們使用PDLY下降沿檢測器來識別通信的開始。該下降沿檢測器為DFF0提供時鍾,使SCLK信號能夠為SPI模塊提供時鍾。
我們的波特率為每秒9600位,所以我們的SCLK周期是1/9600 = 104 µs。因此,我們將OSC頻率設置為2 MHz,並使用CNT0作為分頻器。
2 MHz-1 = 0.5 µs
(104 µs / 0.5 µs) - 1 = 207
因此,我們希望CNT0計數器值為207。為確保不丟失數據,在SPI時鍾上增加半個時鍾周期延遲,從而SPI功能塊在正確的時間進行計時。這是通過使用CNT6、2-bit LUT1和OSC模塊的外部時鍾來實現的。CNT6的輸出在DFF0計時52 µs後才會變高,這恰好是我們SCLK周期104 µs的一半。當它變高時,2-bit LUT1 與門允許2 MHz OSC信號進入EXT. CLK0輸入,其輸出連接到CNT0。
圖2:UART接收器
2.控製單元
在這部分中,將根據UART接收器接收的字節或根據來自外部按鈕的信號執行命令。引腳12、13、14、15被初始化為輸入,並連接到外部按鈕。
每個引腳內部連接到OR門輸入,門的第二個輸入端通過藍牙連接來自智能手機的相應信號,該信號將出現在SPI並行輸出上。
DFF6用於激活睡眠模式,其輸出變為高,上升沿來自2-bit LUT4,而DFF10用於維持照明狀態,其輸出從低變為高,當每個上升沿來自3-bit LUT10輸出時反之亦然。
FSM1是一個8-bit計數器;當它的值達到0或255時,它在輸出上給出一個高脈衝。因此,它用於防止FSM0(16-bit)的值超過255,它的輸出複位DFF,並且它將DFF10狀態從開啟變為關閉。如果照明由按鈕 + 和 - 控製,並且已達到最大/最小值,亦是這樣。
連接到FSM1輸入的信號keep、up將通過P11和P12到達FSM0,以保持同步,在兩個計數器上保持相同的值。
圖3:控製單元設計
3.時鍾發生器和複用器
在這部分中,將生成三個頻率,但隻有一個頻率將在任一時候為FSM計時。第一個頻率是RC OSC,它從矩陣0到P0取出。第二頻率是LF OSC,它也從矩陣0到P1取出。第三個頻率是CNT7輸出。
根據3-bit LUT14輸出,3-bit LUT9和3-bit LUT11允許一個頻率通過。之後,所選擇的時鍾通過CNT1和CNT3發送到FSM0和FSM1。
圖4:時鍾發生器設計
4. PWM
最後,FSM0值轉換為PWM信號,通過引腳20出現,引腳20初始化為輸出,並連接到外部LED。
圖5:PWM功能塊
安卓app
安卓app具有類似於真實界麵的虛擬控製界麵。它有五個按鈕:ON/OFF、UP、DOWN、睡眠模式和連接。該安卓應用程序將按鈕按動操作轉換為命令,並將命令發送到藍牙模塊來執行。
這個app是用MIT App Inventor製作的,不需要任何編程經驗。App Inventor允許開發人員使用網頁瀏覽器連接編程模塊來為安卓OS設備創建應用程序。您可以將我們的App導入MIT App Inventor,具體步驟為:單擊我的計算機上的項目 - > 導入項目(.aia),然後選擇此App Note中包含的.aia文件。
要創建安卓應用程序,必須啟動新項目。需要五個按鈕:一個是藍牙設備的列表選擇器,其他是控製按鈕。我們還需要添加藍牙客戶端。圖6是我們的安卓app用戶界麵的截屏。
添加按鈕後,我們將為每個按鈕分配軟件功能。我們將使用4 bits來代表按鈕的狀態。每個按鈕一個bit, 因此,當您按下按鈕時,一個特定的數字將通過藍牙發送到實際電路。
圖6:按鈕的編程模塊
這些數字如表1所示:
表1:指令-Bit表示
圖7:按鈕編程模塊
圖8:電路原理圖
圖9:原型界麵
總結
本應用筆記介紹了一種可以通過兩種方式(安卓app和實體按鈕)控製的智能調光器。介紹了GreenPAK SLG46620V內部四個獨立的功能塊,用於控製增加或減少燈光PWM的工作流程。此外,還介紹了睡眠模式功能,作為該應用中可選的額外調製的示例,該示例是低電壓的,也可以更改成高電壓的功能。
免責聲明:本文為轉載文章,轉載此文目的在於傳遞更多信息,版權歸原作者所有。本文所用視頻、圖片、文字如涉及作品版權問題,請聯係小編進行處理。
推薦閱讀:
- 噪聲中提取真值!瑞盟科技推出MSA2240電流檢測芯片賦能多元高端測量場景
- 10MHz高頻運行!氮矽科技發布集成驅動GaN芯片,助力電源能效再攀新高
- 失真度僅0.002%!力芯微推出超低內阻、超低失真4PST模擬開關
- 一“芯”雙電!聖邦微電子發布雙輸出電源芯片,簡化AFE與音頻設計
- 一機適配萬端:金升陽推出1200W可編程電源,賦能高端裝備製造
- 築基AI4S:摩爾線程全功能GPU加速中國生命科學自主生態
- 一秒檢測,成本降至萬分之一,光引科技把幾十萬的台式光譜儀“搬”到了手腕上
- AI服務器電源機櫃Power Rack HVDC MW級測試方案
- 突破工藝邊界,奎芯科技LPDDR5X IP矽驗證通過,速率達9600Mbps
- 通過直接、準確、自動測量超低範圍的氯殘留來推動反滲透膜保護
- 車規與基於V2X的車輛協同主動避撞技術展望
- 數字隔離助力新能源汽車安全隔離的新挑戰
- 汽車模塊拋負載的解決方案
- 車用連接器的安全創新應用
- Melexis Actuators Business Unit
- Position / Current Sensors - Triaxis Hall



