能製造臭氧的空氣清新機的電路設計
發布時間:2015-01-26 責任編輯:echolady
【導讀】benwenshejidekongqiqingxinjinenggouzhizaochouyang。chouyangnenggoushajunxiaodu,quchuyiwei,chouyangshiqiangyanghuaji,zaikongqizhongcunhuoshijianduan。erbenwenshejidekongqiqingxinjizeqiahaokefulezheyiquexian,nenggoudingshikongzhidianluhezhizaochouyang。
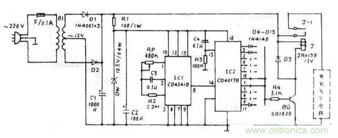
市電經B1降壓為交流12V,再經D1,D2全波整流及C1濾波後由R1,DW,C2穩壓,IC1是可編程振蕩器定時器CD4541,產生周期為2.4小時的脈衝信號,RP,C3確定了IC1內振蕩器工作頻率,其12,13腳接高電平時,⑧腳的輸出是對振頻的65536分頻,因此周期T=2.3·65536-RP.C3;十進製計數分配器IC2為CD4017,在IC1輸出的時鍾信號觸發下,十個輸出端依次輸出2.4小時高電平,經二極管、R4使BG導通,J吸合,臭氧發生電路工作。
右圖所示的臭氧發生電路由固態模塊TWH9223.升壓變壓器B2和臭氧|管190組成,均為中山達華廠生產的組件,其中在TWH9223內部固化了整流濾波電路、電子開關指示電路、15kHz振蕩電路和功率放大電路等,其輸出經固態升壓模塊B2推動190間歇工作,工作10秒,停止30秒,這將有助於延長臭氧管的使用壽命。
TW/H9223的⑤、⑥腳所接的發光二極管用於指示間歇工作狀態。由於整個臭氧發生組件對電壓的要求較寬鬆,因此無須采用穩壓電路供電。
本裝置中的a-j十個端子可根據需要與R4連接。

圖1:臭氧發生電路

圖2:整體電路設計
1.大多元器件不難獲得,電源變壓器B1選取5W時即能滿足功率需求,當然優質小3W的B1也能勝任;但RP與03應具有5%以上的精度。
2.用於汽車空氣清新時,下圖中的降壓穩壓電路可省去,因為汽車蓄電池多為12V供電。
3.由於臭氧質量比空氣重,因此本裝置必須安置於高處,便於生成的臭氧向下流動,與空氣充分混合。
4.在奧氧發生期間,最好離開現場,避免對呼吸道的刺激。
相關閱讀:
電路發燒友:以太網控製平台電路設計
設計攻略:PC機智能家電係統電路設計解讀
電路設計攻略:帶觸摸屏的無線解說器設計
特別推薦
- 噪聲中提取真值!瑞盟科技推出MSA2240電流檢測芯片賦能多元高端測量場景
- 10MHz高頻運行!氮矽科技發布集成驅動GaN芯片,助力電源能效再攀新高
- 失真度僅0.002%!力芯微推出超低內阻、超低失真4PST模擬開關
- 一“芯”雙電!聖邦微電子發布雙輸出電源芯片,簡化AFE與音頻設計
- 一機適配萬端:金升陽推出1200W可編程電源,賦能高端裝備製造
技術文章更多>>
- 貿澤EIT係列新一期,探索AI如何重塑日常科技與用戶體驗
- 算力爆發遇上電源革新,大聯大世平集團攜手晶豐明源線上研討會解鎖應用落地
- 創新不止,創芯不已:第六屆ICDIA創芯展8月南京盛大啟幕!
- AI時代,為什麼存儲基礎設施的可靠性決定數據中心的經濟效益
- 築基AI4S:摩爾線程全功能GPU加速中國生命科學自主生態
技術白皮書下載更多>>
- 車規與基於V2X的車輛協同主動避撞技術展望
- 數字隔離助力新能源汽車安全隔離的新挑戰
- 汽車模塊拋負載的解決方案
- 車用連接器的安全創新應用
- Melexis Actuators Business Unit
- Position / Current Sensors - Triaxis Hall
熱門搜索
微波功率管
微波開關
微波連接器
微波器件
微波三極管
微波振蕩器
微電機
微調電容
微動開關
微蜂窩
位置傳感器
溫度保險絲
溫度傳感器
溫控開關
溫控可控矽
聞泰
穩壓電源
穩壓二極管
穩壓管
無焊端子
無線充電
無線監控
無源濾波器
五金工具
物聯網
顯示模塊
顯微鏡結構
線圈
線繞電位器
線繞電阻



